Wie eine KI-Pipeline funktioniert:
DecisionTree mit CSV

Training eines einfachen Decision Trees
Variante1: https://iludis.de/DecTree/index.html
Variante 2: https://iludis.de/DecTree/index2.html
Beispieldateien als CSV: |
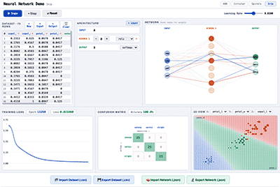
Entscheidungsbaum online trainieren

Eine .csv-Datei hochladen und das trainierte Model als .h-Datei runterladen.
Passend zum Kurs: „KI auf dem Mikrocontroller, Teil 1″
Webseite: flexible_decision_tree_trainer.html
Beispieldaten: muster.csv
Voraussetzung: Label steht in der csv-Datei ganz rechts.
Einsatz von Sprachmodellen im Unterricht
Ideen für den Einsatz von Sprachmodellen wie z.B. der
GPT-4, Lama-405B oder Mistral im Schulunterricht.
Umgang_mit_KI_im_Unterricht: Generelle Ausarbeitung
Spickzettel für das Prompting: Prompting-Techniken
SmartCityDays’24 /LFB 886PL: SLMs lokal betreiben:
Hector-Seminar: MFCCs
Die Dateien aus dem Unterricht für die Audio-
Spracherkennung mit Neuronalen Netzen:
MFCC-Jupyternotebooks











